NETWORK MTTR OPTIMIZATION

Reduce Mean Time To Repair
with Intelligent Network Monitoring

Minimize network downtime with AI-powered monitoring and automated incident response. DagUI generates pipelines that predict failures, detect anomalies, and automatically remediate network issues before they impact operations.

NETWORK MONITORING DASHBOARDS

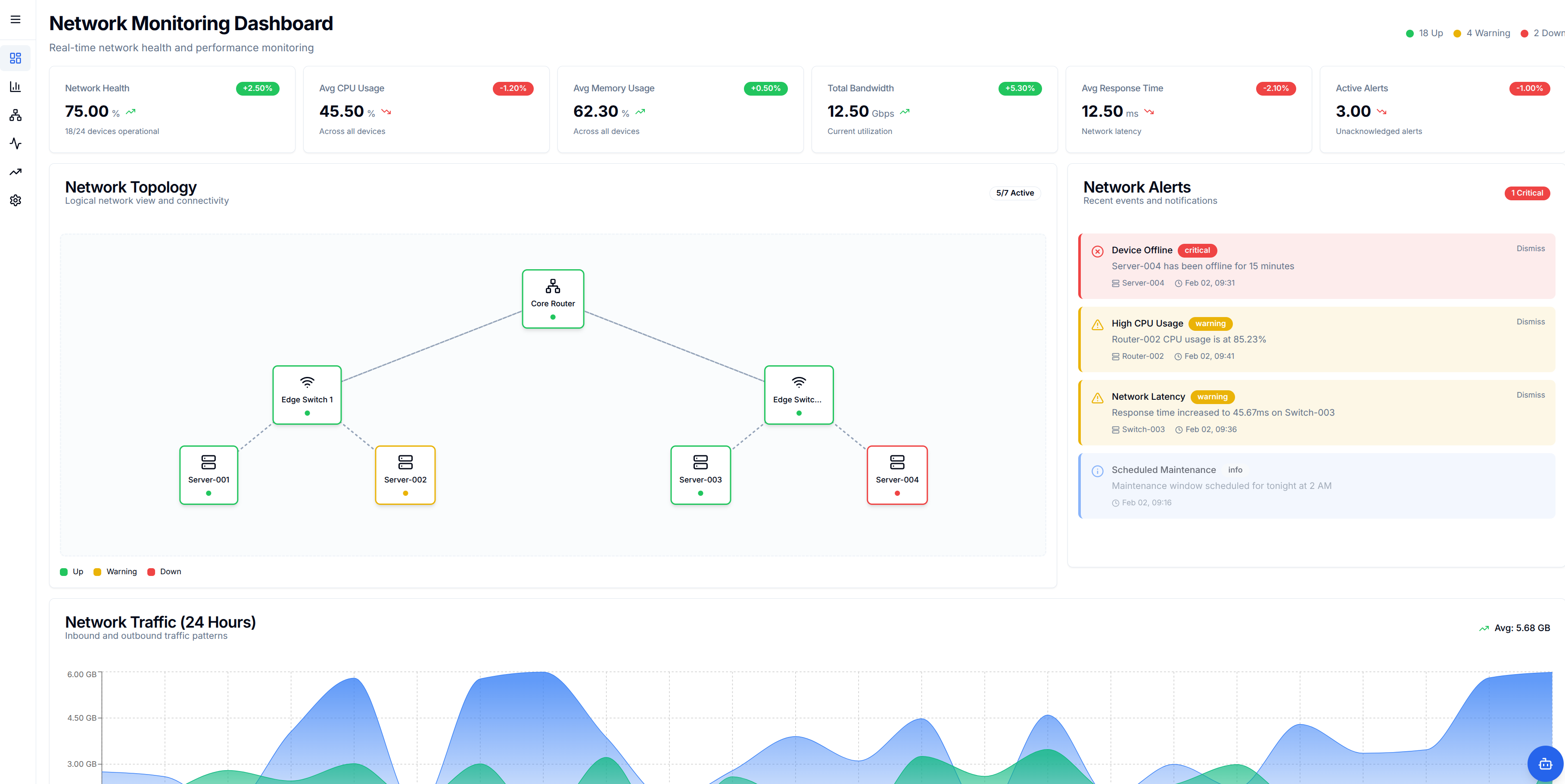
Real-Time Network Health & Performance Monitoring

Comprehensive dashboards provide real-time visibility into network health, device status, performance metrics, and incident alerts—enabling faster fault isolation and reduced MTTR.

THE CHALLENGE

Network Downtime Costs Time and Money

Network outages and performance degradation impact business operations, customer experience, and revenue. Traditional reactive monitoring means issues are discovered only after they've caused problems, leading to extended MTTR and operational disruption.

Reactive Monitoring

Issues are discovered only after users report problems, leading to delayed response times and extended downtime.

Manual Troubleshooting

Network engineers spend hours manually investigating issues, correlating logs, and identifying root causes.

High MTTR

Without automation, Mean Time To Repair remains high, impacting service level agreements and customer satisfaction.

THE DAGUI SOLUTION

Intelligent Network Monitoring & Automation

DagUI generates comprehensive network monitoring pipelines that collect telemetry, detect anomalies, predict failures, and automatically remediate issues—dramatically reducing MTTR.

Real-Time Network Monitoring

Comprehensive Telemetry: Pipelines automatically collect and process:

  • • Network device metrics (SNMP, NetFlow, sFlow)
  • • Application performance data (APM tools)
  • • Log data from routers, switches, firewalls
  • • Infrastructure metrics (CPU, memory, bandwidth)

Result: Real-time visibility into network health and performance across all infrastructure.

Predictive Failure Detection

ML-Powered Anomaly Detection: Pipelines use ML models to:

  • • Detect anomalies in network traffic patterns
  • • Predict device failures before they occur
  • • Identify performance degradation trends
  • • Correlate events across multiple data sources

Result: Issues are detected and addressed proactively, preventing outages before they happen.

Automated Remediation

Self-Healing Networks: Pipelines automatically execute remediation actions:

  • • Restart failed services or devices
  • • Route traffic around failed links
  • • Scale resources based on demand
  • • Trigger incident tickets with context

Result: Many issues are resolved automatically without human intervention, reducing MTTR to minutes.

Intelligent Alerting

Context-Aware Notifications: Pipelines provide:

  • • Prioritized alerts based on impact and severity
  • • Root cause analysis and suggested actions
  • • Integration with ticketing systems (ServiceNow, Jira)
  • • Escalation workflows for critical issues

Result: Network engineers receive actionable alerts with full context, enabling faster resolution.

KEY BENEFITS

Minimize Downtime, Maximize Reliability

70% Reduction in MTTR

Automated detection and remediation reduce Mean Time To Repair from hours to minutes, minimizing business impact.

Predictive Maintenance

ML models predict failures before they occur, enabling proactive maintenance and preventing outages.

99.9% Uptime

Automated remediation and proactive monitoring ensure network reliability and meet strict SLA requirements.

RESOURCES

Learn More About AI-Powered MTTR Reduction

Download our comprehensive guide on reducing Network MTTR with AI-powered incident intelligence. Learn how local AI deployment can accelerate fault isolation, reduce escalations, and empower NOC teams.

📄

Reduce Network MTTR with AI-Powered Incident Intelligence

This comprehensive guide covers how Kaatham deploys locally to accelerate fault isolation, reduce escalations, and empower NOC teams to resolve incidents faster—without sending data to the cloud.

20-Day Operational Validation Pilot
Local AI Deployment with Zero Data Exposure
Measurable MTTR Reduction Outcomes
Implementation Approach & Measurement Framework
Download PDF Guide
READY TO OPTIMIZE YOUR NETWORK MTTR?

Let's build your intelligent network monitoring solution

Schedule a demo to see how DagUI generates network monitoring and automation pipelines.

📞
Call: +1 416 407 0940
✉️
Email: info@wordjog.com